Enterprise-grade bastion machine solution providing secure, auditable, and manageable terminal access to your critical infrastructure with comprehensive 4A specifications and zero-trust architecture.

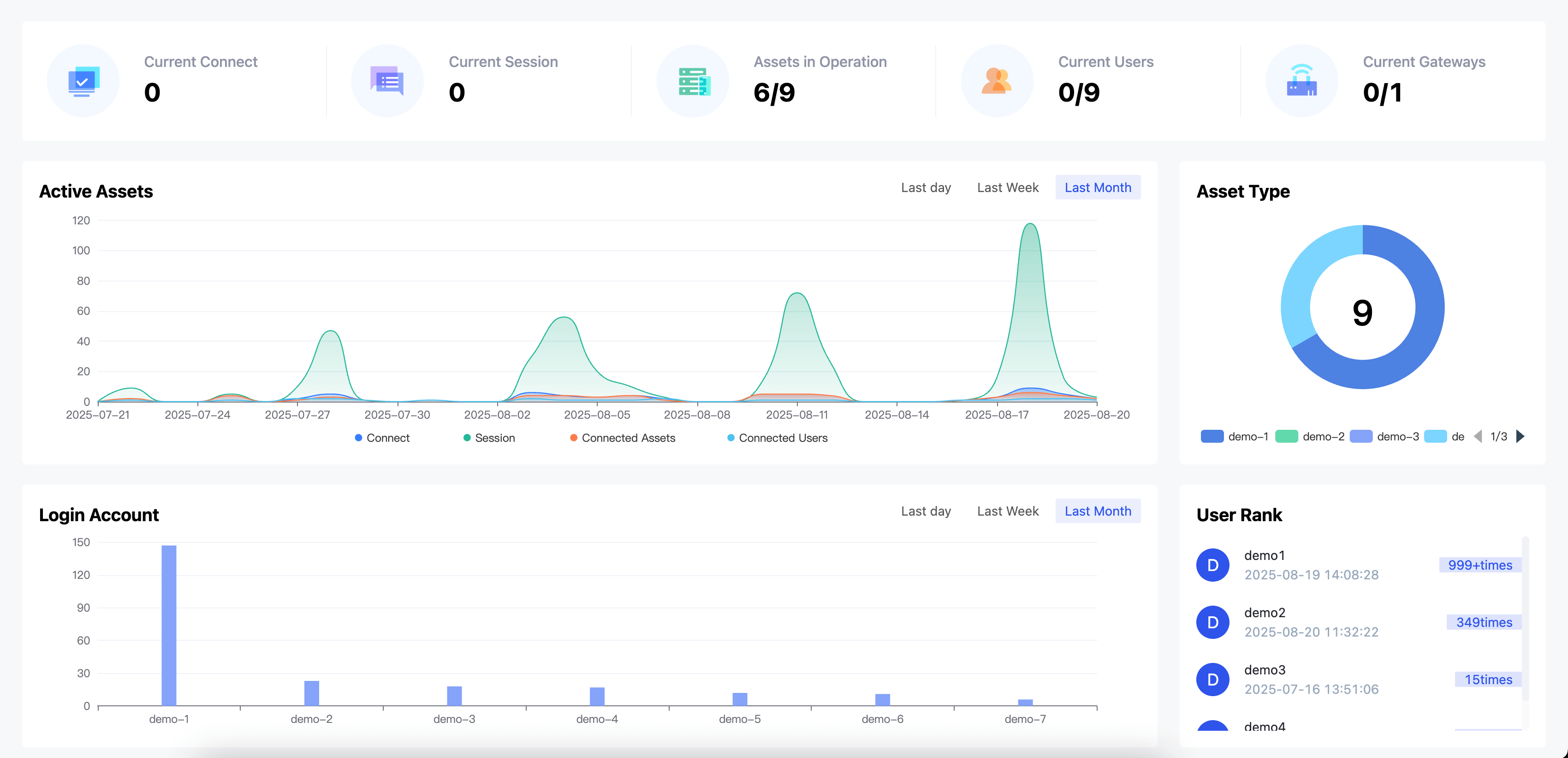
Comprehensive overview and statistics of users, assets, and account login status across the OneTerm platform
OneTerm's robust architecture ensures scalability, security, and high availability across your infrastructure.
Flexible pricing options to meet your organization's needs, from startups to enterprise deployments.
OneTerm offers high scalability and flexibility to meet various IT needs from startups to large enterprises
Large-scale Asset Management
Securely and efficiently manage mainstream cloud platforms through centralized unified authentication and full-chain auditing
Internal Infrastructure Security
Help enterprises protect critical internal infrastructure, meet compliance requirements in complex network environments, and ensure secure and controllable access to servers and network devices
Unified Access & Enhanced Security
Provide unified access portals for government systems and critical infrastructure, improve resource management efficiency while strengthening security audit capabilities, and ensure compliant government operations